Hallo und danke für die Antwort.
@PowerMac @hed
Ja genau, aktuell geht mein Glasfaserkabel direkt von der OTO-Dose in den UXG-Pro mit entsprechendem GBIC Modul. Dieses Setup hatte ich bis anhin identisch, einfach mit dem USG-Pro, welcher noch die config.gateway.json Datei für die Konfiguration des IGMP-Proxy unterstützt hat. Nach dem Wechsel auf die UXG-Pro funktioniert nun das aber leider nicht mehr.
Ich habe mir nun folgendes überlegt.

Die TV Box häng zusammen mit dem LAN Interface einer pfSense Firewall in einem dedizierten Netz. Das WAN Interface hängt in meinen normalen Netz.

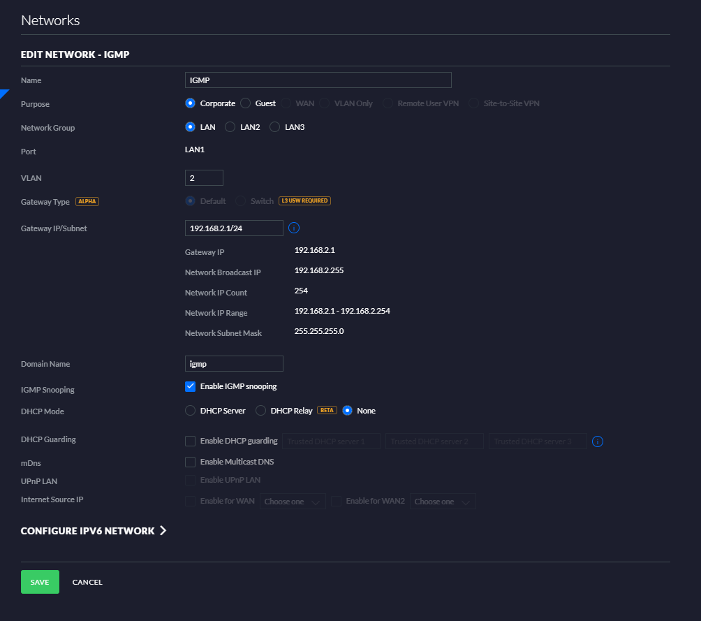
Das IGMP Netz habe ich mittels Unifi definiert:

Die TV Box erhält nun auch von der pfSense die IP-Adresse und spricht diese als Gateway an:

Da die Firewall nur im internen Netz hängt, habe ich Firewall-seitig nichts geblockt:
LAN:

WAN:

Leider aber funktioniert es nach wie vor nicht. In den Logs steht folgendes:

Hat jemand eine Idee woran das liegen könnte?
Vielen Dank euch und einen schönen Sonntag.
Beste Grüsse