Ludov
Hello Ludov,
C'est une excellente question que tu as là.
J'ai testé avec les équipements suivant:
- Internet-Box Plus ( 10.02.36 / 10.02.62)
- 2x WLAN-Box ( 10.02.17 / 050 ) synchronisés à Internet-Box Plus
- Un paire de WLAN Connection Kit ( AirTies4820SW / 1.12.2.58.4793)
Résultat: WLAN-invité est répliqué et étendu par WLAN-Box mais seulement sur 2.4GHz et non pas sur 5GHz.
Je ne suis pas certain si oui ou non, l'Internet-Box Plus émettrait 5GHz pour le WLAN-invité lorsqu'il fonction en mode solitaire (sans WLAN-Box).
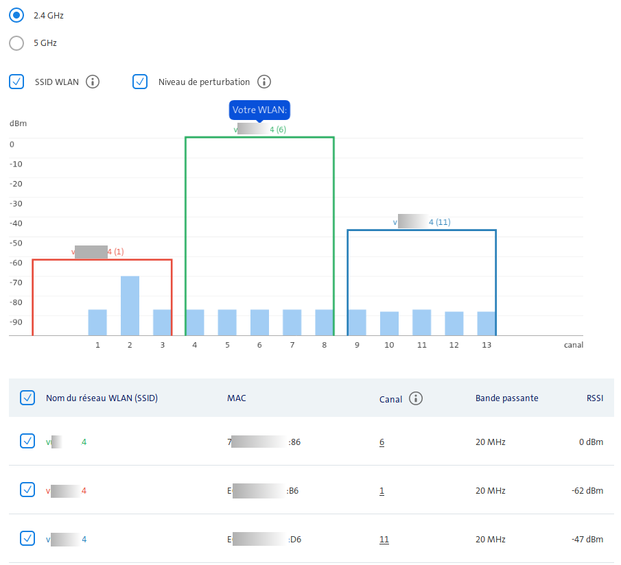
Ici, tu trouvera les graphiques du scanner-WLAN d'Internet-Box.

<< Wi-Fi 2.4GHz sans WLAN-invité >>
Ici, mon réseau Wi-Fi est v**-****4, adresse MAC d'Internet-Box est 7*:**:**:**:**:86
2 WLAN-Box portent adresse MAC de E*:**:**:**:**:B6 et E*:**:**:**:**😃6

<< Wi-Fi 5GHz sans WLAN-invité >>
Ici, v**-****4 est mon réseau Wi-Fi, et <NO NAME> est l'émission de WLAN Connection Kit, IBplus avec son adresse MAC 7*:**:**:**:**:97, deux WLAN-Box aves ses adresses MAC E*:**:**:**:**😃1, E*:**:**:**:**:B1

<< Wi-Fi 2.4GHz avec WLAN-invité >>
Ici WLAN "visitor-*****" est activé est diffusé par 2 WLAN-Box, sur canal 1 et canal 11 en plus de WLAN d'origine "v**-****4" pour chqu'un sur même canal.
Noté que l'Internet-Box n'émette plus lui-même cette SSID: WLAN-invité.~
Il émette que WLAN d'origine: "v**-****4" par son adresse Mac 7*:**:**:**:**:86.

<< Wi-Fi 5GHz, avec WLAN-invité >>
Ici, il y a que le réseau d'origine "v**-****4" émis par IBplus et 2 répliques par 2x WLAN-Box.
SSID <NO NAME> sont les WLAN Connection Kit.
Voilà, je n'ai pas de moyenne de vérifier si on pourrais obtenir un réseau WLAN-invité à 5GHz avec Internet-Box2 ou Internet-BoxStandard, ni est-ce qu'on pourrais étendre WLAN-invité à 5GHz avec WLAN-BOX, s'il en existe avec ces deux autres IB.
En espérant que ceci t'apporterait une petit éclaircissement.
Cordialement, tn.